全國免費咨詢熱線







>

合作背景:建地·堰嵐山小區(qū)采購一臺恒壓變頻供水設備+304生活水箱,項目位于十堰市城區(qū)中心-六堰黃石路,享有成...
合作背景:湖南省常德市望江名苑為10幾年的老小區(qū),由于二次供水系統(tǒng)已經老化,且水質二次污染嚴重,但物業(yè)對于...
合作背景:和平縣和平中學位于陽明鎮(zhèn)中山一路,是河源市辦學歷史悠久的重點高級中學之一。為解決全校師生的生...
合作背景:四川牛背山風景區(qū)采購一體化智慧供水泵站二臺,牛背山風景區(qū)位于滎經縣三合鄉(xiāng)瓢兒溝,即為滎經縣最...















中贏上班時間:周一到周六 上午 8∶30---12∶00 下午 14 ∶00---18∶30
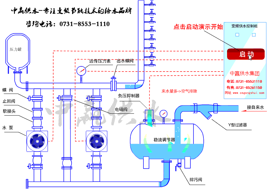
全國免費服務熱線: 0731-8553-1110
傳 真 機 號 碼: 0731-85261150
營銷中心聯(lián)系方式:
銷售一部: 易經理 151-1639-4207(手機) 0731-8553-1110(座機) 1919400578 (QQ)
銷售二部: 周經理 137-5504-2155(手機) 0731-8526-1150(座機) 983351228 (QQ)
快速反應工程師:周工 0731-8526-1150
生產地址:
長沙市暮云工業(yè)園區(qū)中意二路917號(中意電器旁)
營銷中心地址:
長沙市香樟路255號云集大廈1302-05號(民政學院附近)
市內乘坐公交: 68路、63路、124路、159路、167路、W201南線、802路、805路、在樟樹屋站下車